Our Unified Observability & System Reliability solution empowers modern enterprises to reduce downtime and speed up incident resolution with real-time AI-driven insights, intelligent alerting, and automated root-cause-to-remediation workflows – all powered by GenAI.
OpsTree OLLY is used by India's most popular brand.
Tired of juggling dashboards? Our solution correlates logs, metrics, and traces, then uses GenAI to highlight what truly needs your attention.
Forget manual troubleshooting. Our solution, powered with an AI engine auto-detects issues, traces them to the source, and even suggests or triggers fixes in real time.
Our solution doesn’t just detect problems, it learns from patterns and remediates issues proactively, slashing downtime and improving uptime.
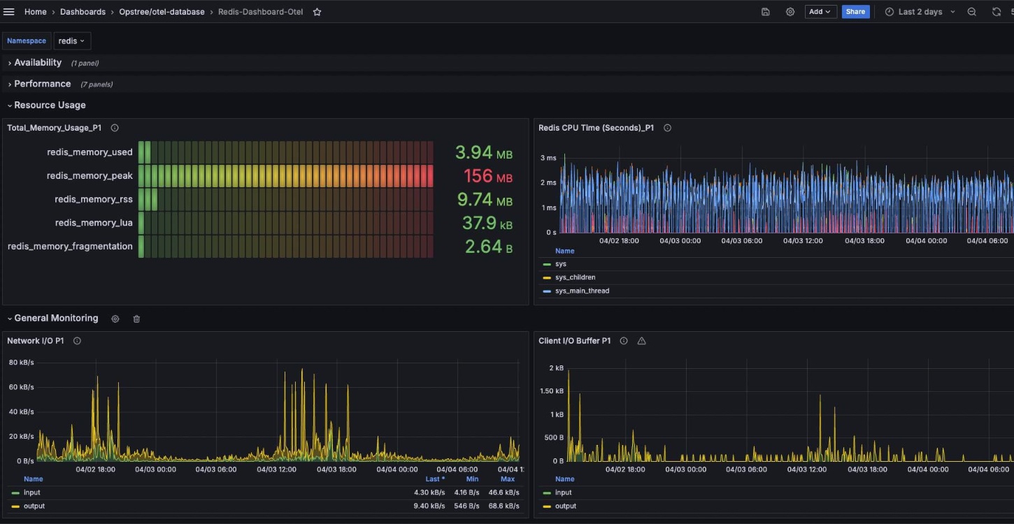
Real dashboards. Real signals. Real-time decisions.

Live RED metrics with logs, traces, and infra KPIs — all unified in a single, intuitive view.

Track service reliability, error budgets, and SLA
thresholds in real time.

Visualize cloud spend patterns, detect anomalies, and optimize cost efficiency across environments.

Monitor pod health, node resource usage, and container lifecycle trends at a glance.

Track query latency, cache hits/misses, and connection metrics to ensure DB performance.

Stay ahead of SSL expiry, TLS versions, and middleware resource usage with clean visual panels.
Shift from reactive Ops to predictable reliability
Our solution empowers Site Reliability Engineering (SRE) teams with the tools and intelligence to manage performance, prevent outages, and scale operations without the chaos.
Track availability, latency, and error rates across every critical service in real time.
Let GenAI respond to known issues instantly, no more repeated manual fixes.
Capture root causes and incident learnings to improve without finger-pointing.
Monitor every layer - infra, apps, databases, middleware through one unified lens.
Logs, metrics, traces, events, and deployment metadata across infra, apps, and services.
Yes. For known patterns, it can roll back deployments, restart services, or trigger fixes without human input.
It correlates telemetry with recent system changes and dependency graphs to isolate the true source of failure.
Yes. The system improves over time by learning which fixes worked and recognizing similar future patterns faster.
Yes. It integrates with standard telemetry sources and can sit on top of your current monitoring stack.
We use cookies to personalise content and ads, to provide social media features and to analyse our traffic. We also disclose information about your use of our site with our social media, advertising and analytics partners. For more details click on learn more.